La réunion de l'observabilité et de la sécurité devient 3 fois plus avantageuse
0
1
2
3
4
5
Éliminez les silos entre les données, outils et équipes avec la plateforme tout-en-un
Plateforme New Relic
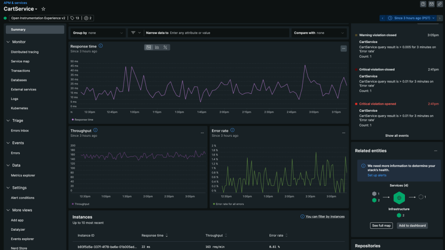
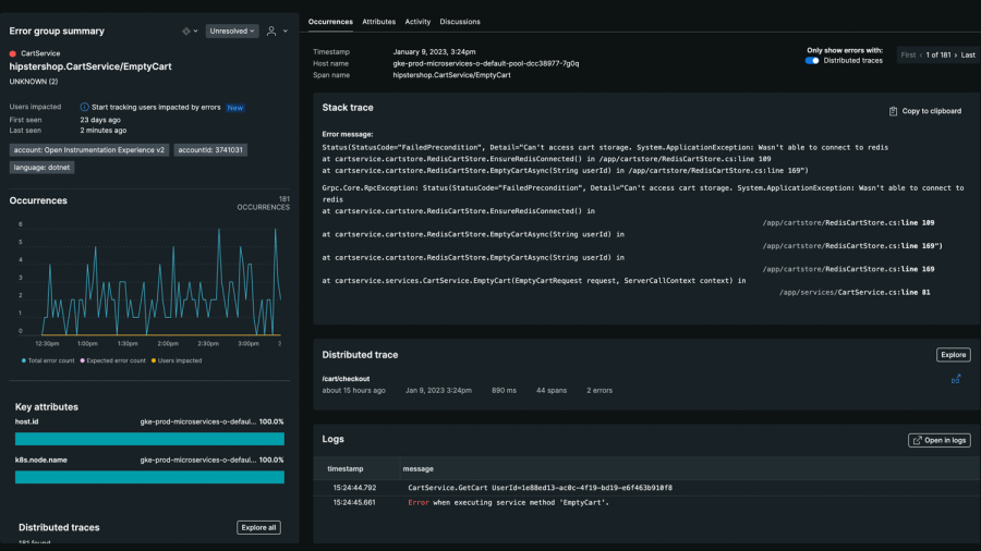
Obtenez l'observabilité full-stack dans toute votre entreprise pour prévoir et détecter les problèmes avant qu'ils n'impactent les clients.
Data Cloud
Placez toutes vos données télémétriques, y compris celles en open source, dans une base de données sécurisée et évolutive vous proposant plus de 700 intégrations.
Insight Cloud
Visualisez et analysez tout votre stack dans une solution unifiée et uniformisée avec des analyses optimisées par l'IA pour trouver et résoudre les problèmes plus rapidement.
Plus de 30 capacités et des infos détaillées exploitables avec l'observabilité full‑stack pour tous
Plus de 16 000 marques internationales créent de la valeur avec New Relic
1
2
3
4